Jump to content

Recommended Posts

Posted

So I thought it would be cool for some of the nerds here to recap on the sites activity on gamedays just to show some of the cool stats we have available. We can see some crazy spikes in the first quarter and into the second the huge spike is when Texas scores the touchdown. The late spike is at the end of the game when the meltdown begins and tapers off into the morning.

Album Here: https://imgur.com/a/0oTAiYj

Google Analytics Traffic Breakdown:

We had in excess of 20k NEW users on Saturday alone. Almost 200k uniques hit the page (some of those are dupes using different devices)

googleanalyticshourl.png

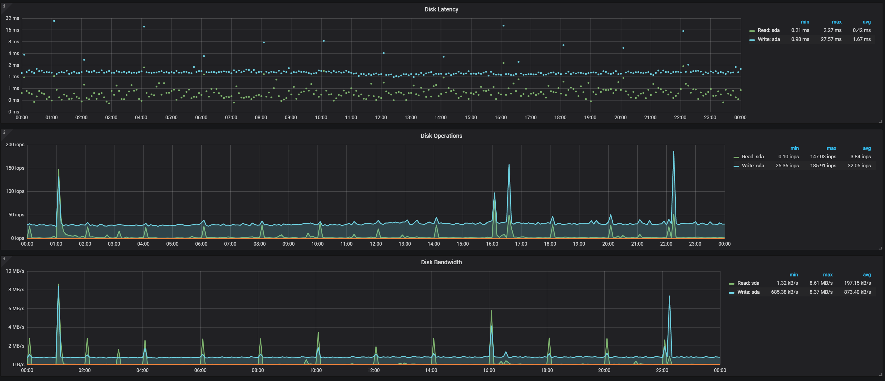
Disk Metrics for the main DB Master:

diskmaindb.png

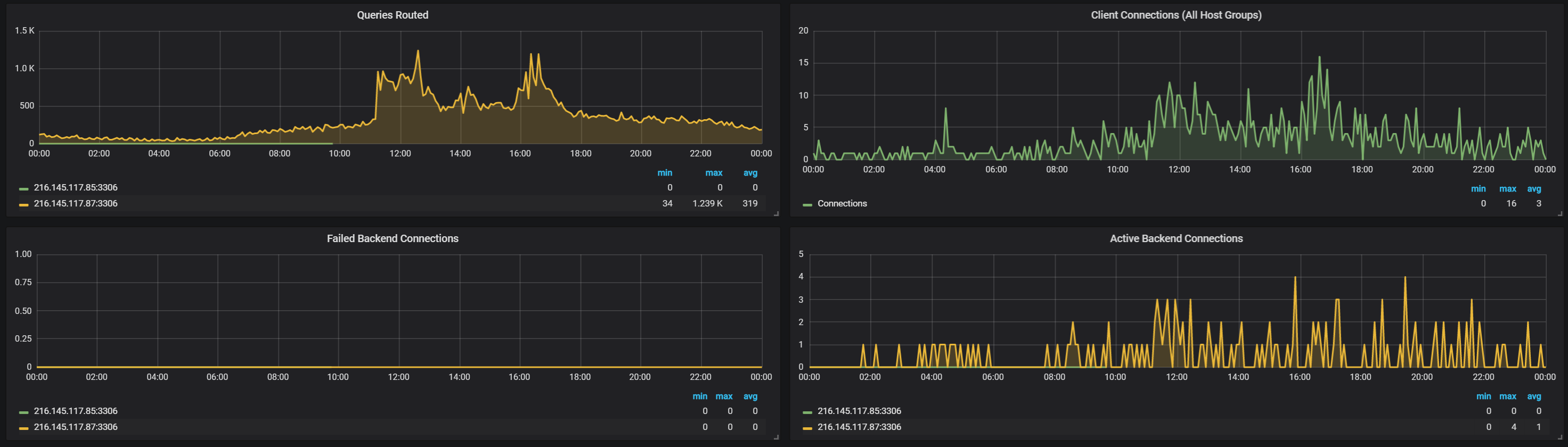
Load Balancer Statistics and sessions:

haproxystatssecond.png

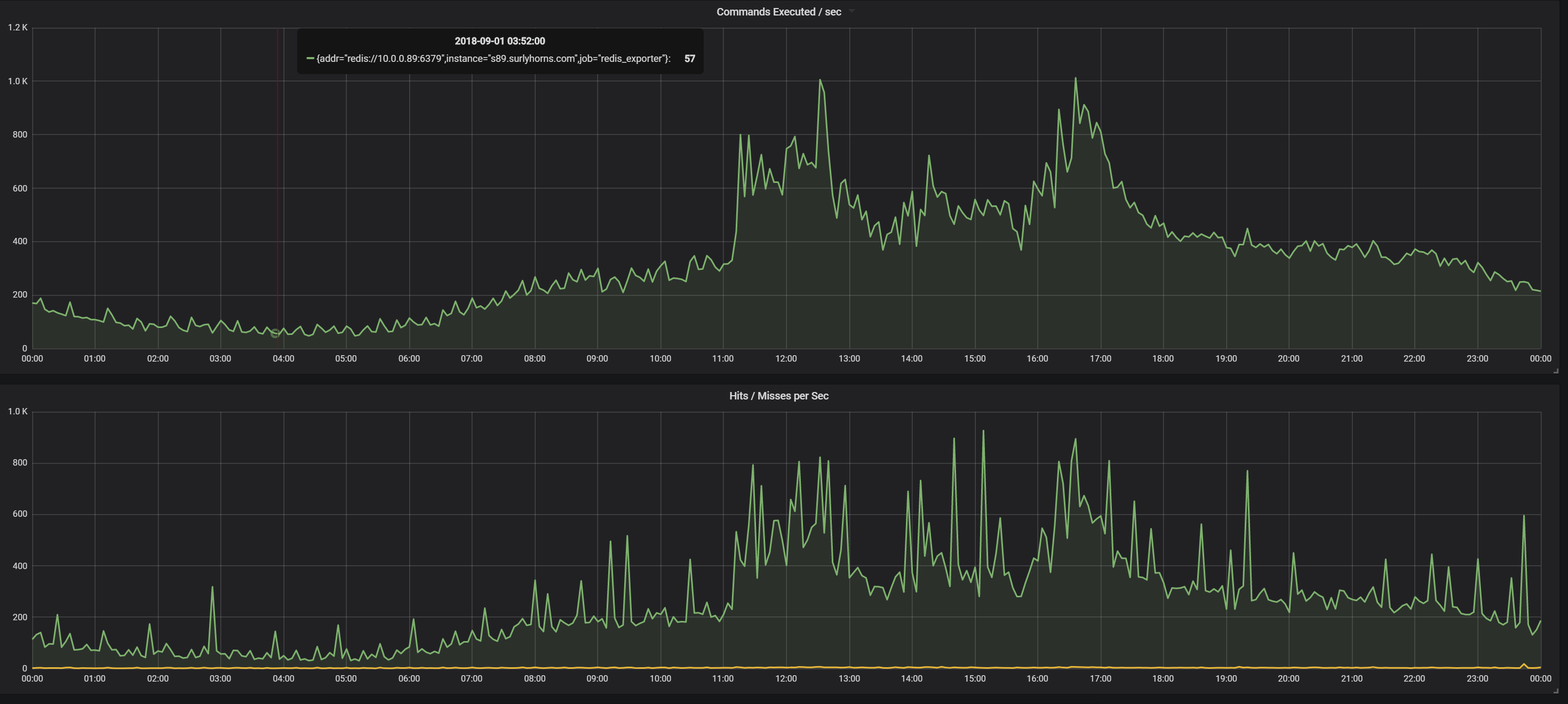
Redis Caching activity/hit rate:

rediscacheeffectiven.png

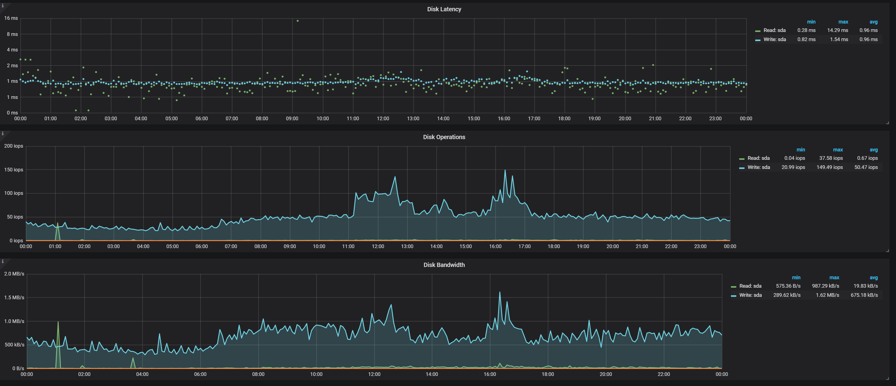
Disk Metrics for load balancer:

loadbalancerdisk.png

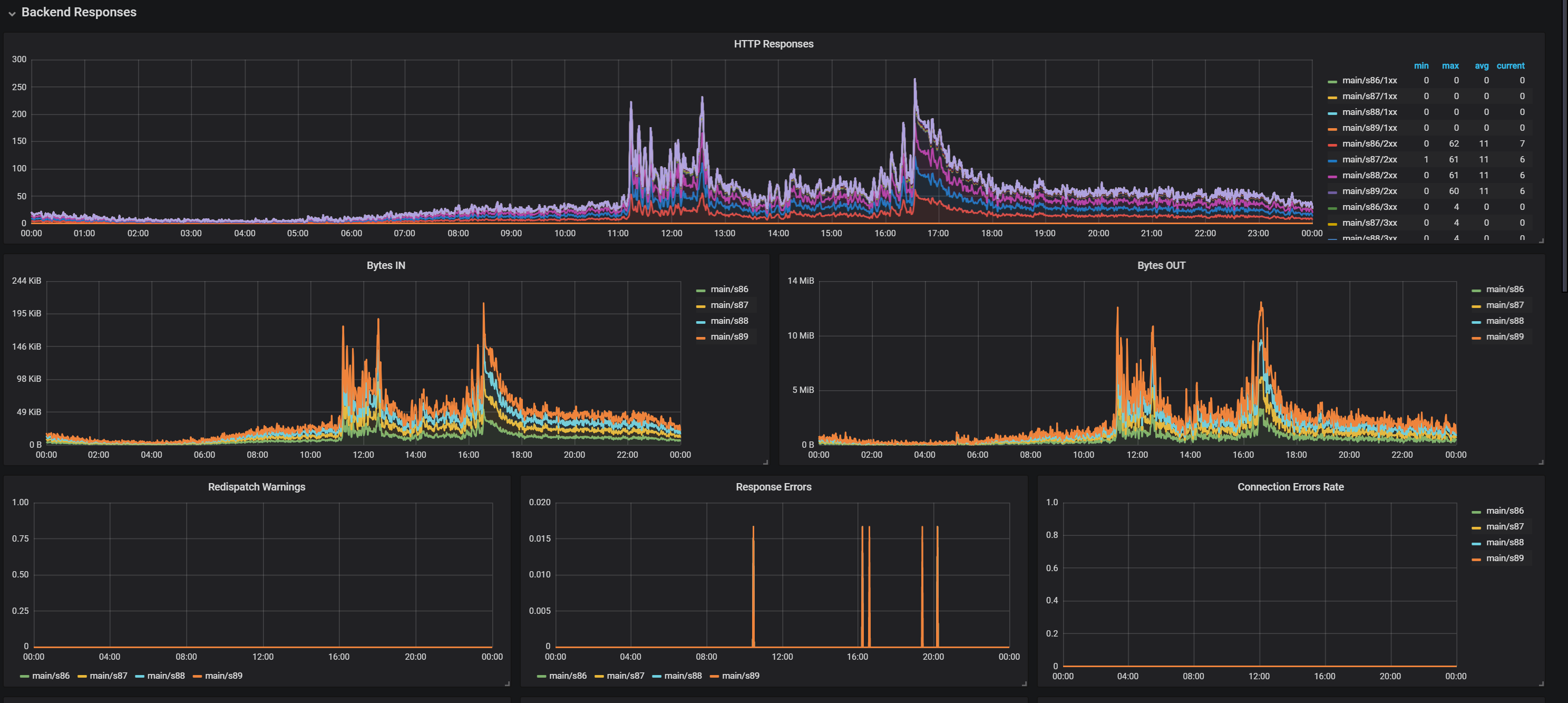
Generalized DB Statistics:

querystatisticsdb.png

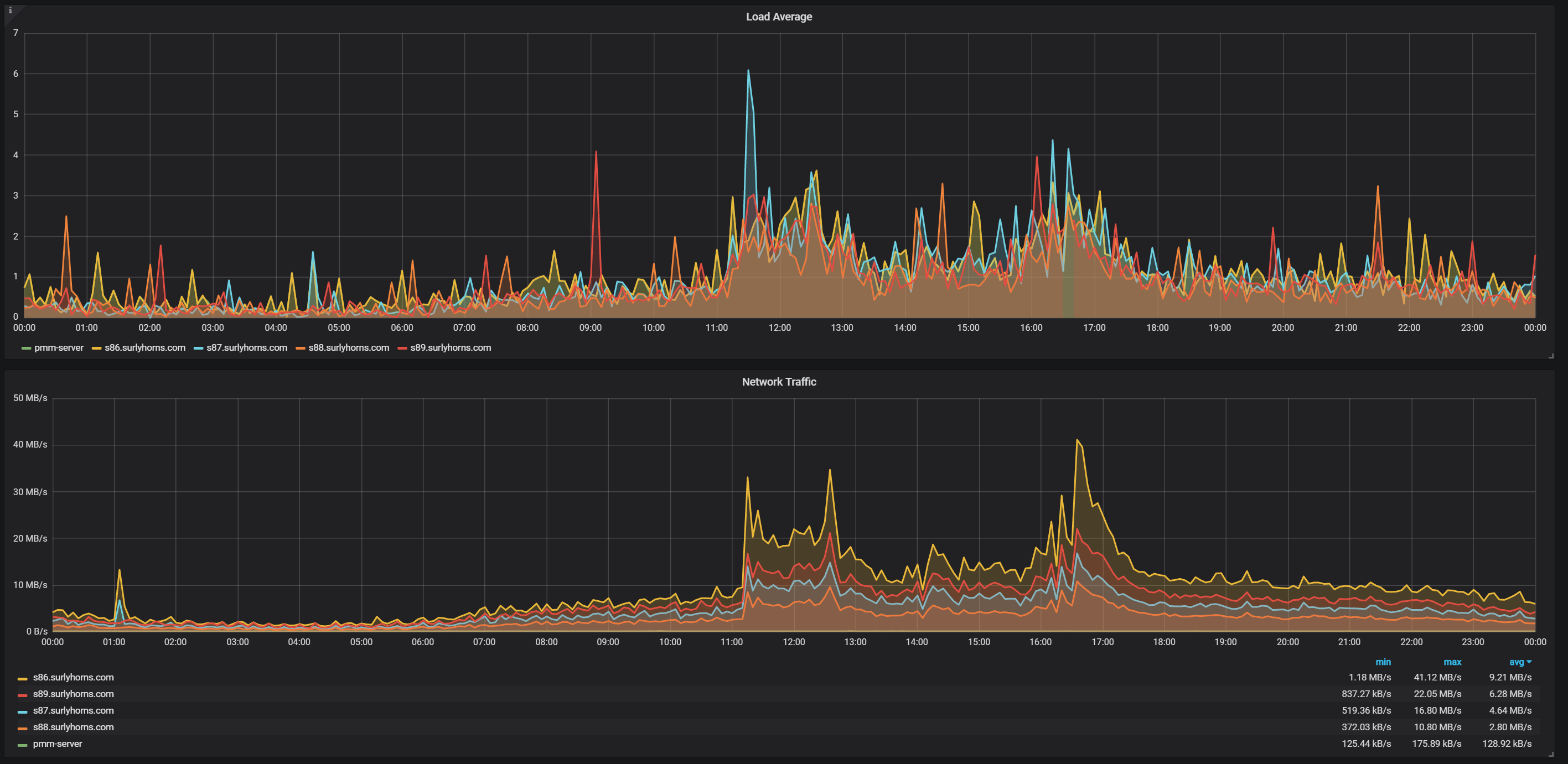
Every server in the cluster and it's utilization/load over time:

serverloadsecond.png

  • Like 1
  • immamac unfeatured and unpinned this topic

Join the conversation

You can post now and register later. If you have an account, sign in now to post with your account.

Guest
Reply to this topic...

×   Pasted as rich text.   Paste as plain text instead

  Only 75 emoji are allowed.

×   Your link has been automatically embedded.   Display as a link instead

×   Your previous content has been restored.   Clear editor

×   You cannot paste images directly. Upload or insert images from URL.



×
×
  • Create New...